DuploCloud Observability Webinar - April 1st
Why DuploCloud's Advanced Observability Suite?

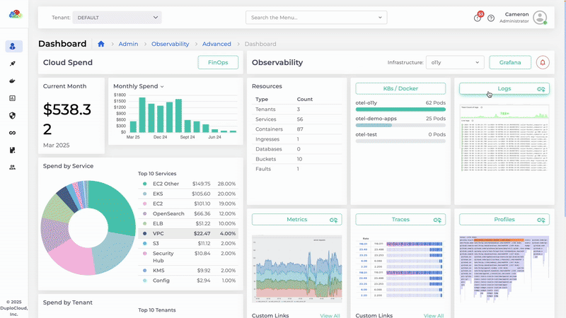
Unified Insights
Unified visibility into logs, metrics, and traces—built on open-source technologies. Eliminate fragmented tools, simplify observability, and speed up troubleshooting.
Significant Cost Savings
Avoid high SaaS fees and reduce operational costs. DuploCloud’s open-source approach ensures predictable, budget-friendly observability.


Faster Troubleshooting and Reduced MTTR
Instantly pivot between metrics, logs, and traces for rapid root cause analysis, dramatically cutting downtime and resolution times.
Get Exclusive Sandbox Access
Experience DuploCloud’s AOS firsthand, with no setup required, in a dedicated, risk-free environment.

Webinar Agenda


